Energa meter Home Assistant add-on
Wersja dev
O dodatku
To jest dodatek dla Home Assistant. Instalacja dodatku Energa meter umożliwia cykliczne pobieranie danych z aplikacji Mój Licznik - Energa udostępnianej klientom Operatora energetycznego Energa.
Wersja dev
Wersja dev jest wersją developeską, nie należy jej używać w produkcyjnej wersji HA, może powodować różne problemy, może nie działać.
Instalacja
- Dodaj repozytorium do repozytoriów dodatków swojego HA za pomocą poniższego przycisku
Lub zainstaluj manualnie z Ustawienia -> Dodatki -> Sklep z dodatkami -> ⁞ (Menu) -> Repozytoria -> Wpisz https://github.com/tcich/hassio-mojlicznik -> Dodaj. Następnie w ⁞ (Menu) -> Sprawdź aktualizacje (może być konieczne przeładowanie strony)
-
Odszukaj dodatek na liście dodatków w sklepie z dodatkami i zainstaluj go.
-
W zakładce konfiguracja uzupełnij nazwę użytkownika oraz hasło do aplikacji Mój Licznik, jeżeli potrzebujesz to zmień udostępniany port dla API
-
Przejdź do zakładki informacje i uruchom dodatek (pierwsze uruchomienie może trwać kilkanaście minut), jeżeli w logu pojawi się informacja INFO: Czekam... oznacza to, że pierwsze inicjalne pobieranie danych zostało ukończone.
Wersja Docker
Aby ruchomić wersję docker należy skorzystać z polecenia poniżej
docker run -p 8000:8000 -e ENERGA_USERNAME=LoginEnerga -e ENERGA_PASSWORD=HasloEnerga tomcic/energa-meter:v0.1.0
Wymagane parametry:
- ENERGA_USERNAME - nazwa użytkownika w aplikacji Energa Mój licznik
- ENERGA_PASSWORD - hasło użytkownika w aplikacji Energa Mój licznik
Konfiguracja sensorów
Do HA możesz dodać sensory, które zawierają informacje udostępniane przez API
Poniższa instrukcja zawiera założenia:
- dodatek jest dostępny pod adresem localhost na porcie 8000
- ID Twojego licznika to 123456789
- Ustal ID Twoich liczników, w tym celu przejdź do adresu Twojego HA na porcie 8000 lub innym jeźeli zmieniłeś go w konfiguracji, np. http://192.168.1.10:8000 wyświetli się w formacie json lista dostępnych liczników.
- W pliku configuration.yaml w HA dodaj następującą konfigurację np.:
sensor:
- platform: rest
resource: http://localhost:8000/123456789/A%2B/1
name: "A+ Taryfa 1"
unique_id: 123456789_apt1
unit_of_measurement: "kWh"
value_template: "{{ value_json.countner.meter_value | round(2) }}"
- platform: rest
resource: http://localhost:8000/123456789/A%2B/2
name: "A+ Taryfa 2"
unique_id: 123456789_apt2
unit_of_measurement: "kWh"
value_template: "{{ value_json.countner.meter_value | round(2) }}"
Opis konfiguracji
| element konfiguracji | Opis |
|---|---|
| resource: http://localhost:8000/123456789/A%2B/1 | Adres API z danymi konkretnego licznika, podajemy localhost lub nazwę instancji dockera (Nazwa hosta z okna dodatku), port, id licznika, rodzaj pomiaru, taryfa |
| name: "A+ Taryfa 1" | Nazwa sensora, wpisz dowolną |
| unique_id | Unikalny ID sensora, nie mogą być w systemie dwa sensory z tym samym ID |
| unit_of_measurement: "kWh" | Jednostka miary, nie zmieniaj chyba, że wiesz co robisz |
| value_template: "{{ value_json.meter.countner.meter_value | round(2) }}" | Zaokrąglony do dwóch miejsc po przecinku stan sensora |
API dla wykresów, np. Grafana
Aby pobrać dane z API w formacie JSON należy użyć adresu http://home_assistant:8000/charts/12729?start_date=1695332400129&end_date=1697924583285&mp=123456789&zone=1
Opis konfiguracji
| element konfiguracji | Opis |
|---|---|
| resource: http://localhost:8000/charts | Adres API z danymi do wykresów, podajemy localhost lub nazwę instancji dockera (Nazwa hosta z okna dodatku), port, id licznika, rodzaj pomiaru, taryfa |
| start_date | data początkowa danych w formacie epoch (ms), domyślnie czas bieżący |
| end_date | data końcowa danych w formacie epoch (ms), domyślnie czas bieżący - 1 dzień |
| mp | numer licznika |
| meter_type_url | typ licznika (np. A+: A%2B, A-: A- ) |
| zone | numer strefy (np. 1, 2) |
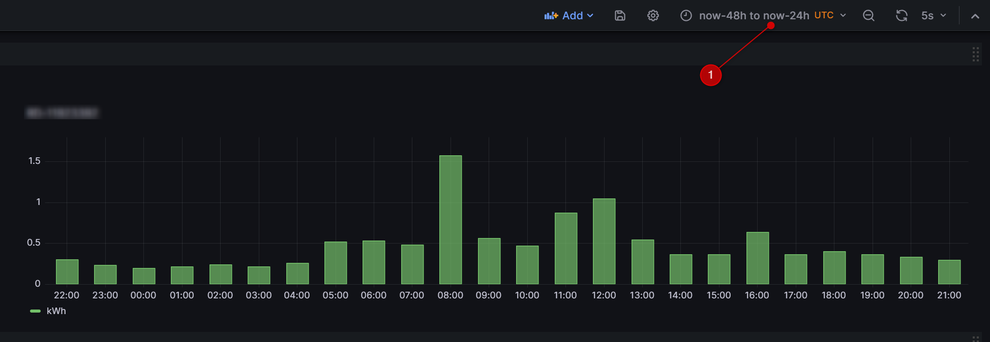
Jak dodać wykres do Grafana
Źródło danych
- Dodajemy źródło danych Home -> Data sources - Add new datasources: Wyszukujemy JSON API (jeżeli nie ma to musimy dodać)
- NAME: ENERGA (1)
- URL: http://twoj_addon:8000 (2)
- Klikamy Save&test (3)
- Uwaga: Jeżeli Grafana jest addonem w HA użyj właściwej nazwy hosta dostępnej w docker.
Dashboard
- Przechodzimy do Dashboards
- Klikamy New -> New dashboard -> Add visualization
- Wskazujemy Data source: ENERGA
- W Path wpisujemy: GET: /charts/12335379 (id Twojego licznika)
- W Fields wpisujemy $.charts[*].czas typu Time oraz $.charts[*].value typu number z aliasem kWh
- W Params wpisujemy Key: start_date Value: $__from
- W Params wpisujemy Key: end_date Value: $__to
Znane problemy
Czasami w aplikacji Mój Licznik włącza się captha (jeżeli masz dużo danych historycznych lub wielokrotnie instalujesz dodatek) Dane wytwórcy (energia oddana oraz bilans) nie są dostępne, prace w tym zakresie trwają.
Uwagi
Dostęp do aktualnej wersji API nie jest zabezpieczony tokenem Każde przeinstalowanie dodatku pobiera ponownie dane z aplikacji Mój Licznik
