renamed: .dockerignore -> docker/.dockerignore modified: repository.yaml modified: src.dev/README.md modified: src.dev/api.py modified: src.dev/config.yaml new file: src.dev/img/addon.png new file: src.dev/img/grafana_01.png new file: src.dev/img/grafana_02.png new file: src.dev/img/grafana_03.png new file: src.dev/img/grafana_04.png new file: src.dev/img/grafana_05.png new file: src.dev/img/grafana_06.png new file: src.dev/img/grafana_07.png modified: src.dev/rund.sh modified: src/README.md new file: src/img/addon.png new file: src/img/grafana_01.png new file: src/img/grafana_02.png new file: src/img/grafana_03.png new file: src/img/grafana_04.png new file: src/img/grafana_05.png new file: src/img/grafana_06.png new file: src/img/grafana_07.png
6.6 KiB
Energa meter Home Assistant add-on
Wersja podstawowa
O dodatku
To jest dodatek dla Home Assistant. Instalacja dodatku Energa meter umożliwia cykliczne pobieranie danych z aplikacji Mój Licznik - Energa udostępnianej klientom Operatora energetycznego Energa.
Instalacja
- Dodaj repozytorium do repozytoriów dodatków swojego HA za pomocą poniższego przycisku
Lub zainstaluj manualnie z Ustawienia -> Dodatki -> Sklep z dodatkami -> ⁞ (Menu) -> Repozytoria -> Wpisz https://github.com/tcich/hassio-mojlicznik -> Dodaj. Następnie w ⁞ (Menu) -> Sprawdź aktualizacje (może być konieczne przeładowanie strony)
-
Odszukaj dodatek na liście dodatków w sklepie z dodatkami i zainstaluj go.
-
W zakładce konfiguracja uzupełnij nazwę użytkownika oraz hasło do aplikacji Mój Licznik, jeżeli potrzebujesz to zmień udostępniany port dla API
-
Przejdź do zakładki informacje i uruchom dodatek (pierwsze uruchomienie może trwać kilkanaście minut), jeżeli w logu pojawi się informacja INFO: Czekam... oznacza to, że pierwsze inicjalne pobieranie danych zostało ukończone.
Wersja Docker
Aby ruchomić wersję docker należy skorzystać z polecenia poniżej
docker run -p 8000:8000 -e ENERGA_USERNAME=LoginEnerga -e ENERGA_PASSWORD=HasloEnerga tomcic/energa-meter:v0.1.0
Wymagane parametry:
- ENERGA_USERNAME - nazwa użytkownika w aplikacji Energa Mój licznik
- ENERGA_PASSWORD - hasło użytkownika w aplikacji Energa Mój licznik
Konfiguracja sensorów
sensor:
- platform: rest
resource: http://localhost:8000/meters/12335379
name: "Energia aktualna T1"
unique_id: 12335379_sumz1
unit_of_measurement: "kWh"
value_template: "{{ value_json.meter.zone1.meter | round(2) }}"
- platform: rest
resource: http://localhost:8000/meters/12335379
name: "Dzienny odczyt licznika"
unique_id: 12335379_meterz1
unit_of_measurement: "kWh"
value_template: "{{ value_json.meter.zone1.sum | round(2) }}"
- platform: rest
resource: http://localhost:8000/meters/12335379
name: "Energia aktualna T2"
unique_id: 12335379_sumz2
unit_of_measurement: "kWh"
value_template: "{{ value_json.meter.zone2.meter | round(2) }}"
- platform: rest
resource: http://localhost:8000/meters/12335379
name: "Dzienny odczyt licznika"
unique_id: 12335379_meterz2
unit_of_measurement: "kWh"
value_template: "{{ value_json.meter.zone2.sum | round(2) }}"
Opis konfiguracji
| element konfiguracji | Opis |
|---|---|
| resource: http://localhost:8000/meters/12335379 | Adres API z danymi konkretnego licznika, podajemy nazwę instancji dockera (Nazwa hosta z okna dodatku) lub localhost |
| name: "Energia aktualna" | Nazwa sensora, wpisz dowolną |
| unique_id | Unikalny ID sensora, nie mogą być w systemie dwa sensory z tym samym ID |
| unit_of_measurement: "kWh" | Jednostka miary, nie zmieniaj chyba, że wiesz co robisz |
| value_template: "{{ value_json.meter.zone2.meter | round(2) }}" | Zaokrąglony do dwóch miejsc po przecinku stan sensora |
Opis konfiguracji cd
| value_template | Opis |
|---|---|
| value_json.meter.zone1.sum | Suma licznika oraz dziennego zużycia dla tartfy1 (dostępne są: zone1, zone2, zone3) |
| value_json.meter.zone2.meter | Stan licznika dziennego dla taryfy1 (dostępne są: zone1, zone2, zone3) |
API dla wykresów, np. Grafana
Aby pobrać dane z API w formacie JSON należy użyć adresu http://home_assistant:8000/charts/12729?start_date=1695332400129&end_date=1697924583285
gdzie:
- 12729 - jest to ID licznika
- start_date - początek okresu w milisekundach wg. standardu EPOCH (timestamp)
- end_date - koniec okresu w milisekundach wg. standardu EPOCH (timestamp)
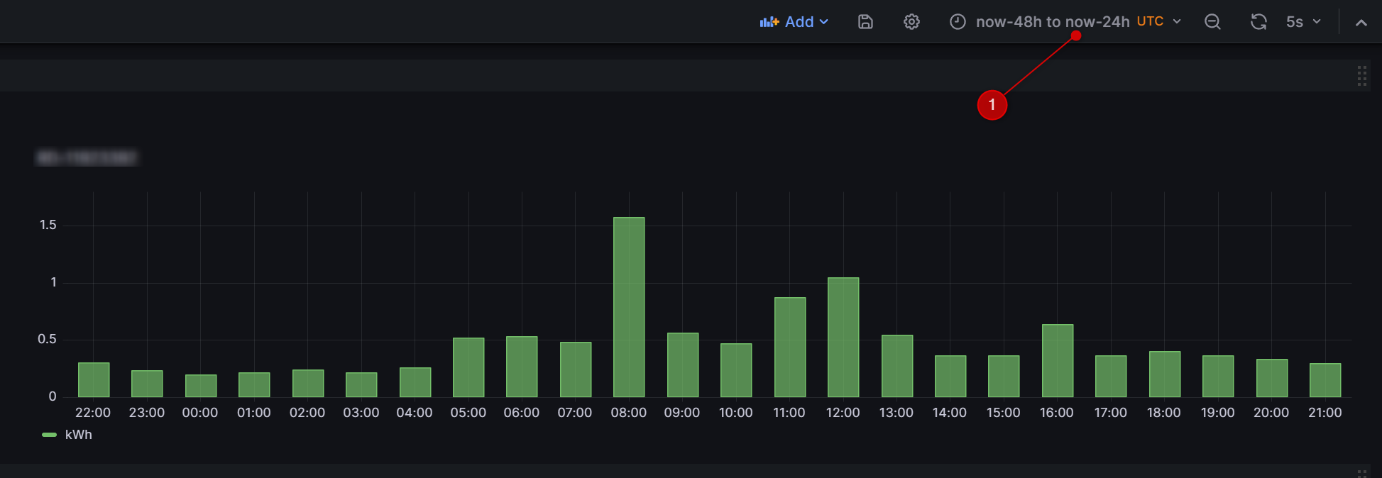
Jak dodać wykres do Grafana
Źródło danych
- Dodajemy źródło danych Home -> Data sources - Add new datasources: Wyszukujemy JSON API (jeżeli nie ma to musimy dodać)
- NAME: ENERGA (1)
- URL: http://twoj_addon:8000 (2)
- Klikamy Save&test (3)
- Uwaga: Jeżeli Grafana jest addonem w HA użyj właściwej nazwy hosta dostępnej w docker.
Dashboard
- Przechodzimy do Dashboards
- Klikamy New -> New dashboard -> Add visualization
- Wskazujemy Data source: ENERGA
- W Path wpisujemy: GET: /charts/12335379 (id Twojego licznika)
- W Fields wpisujemy $.charts[*].czas typu Time oraz $.charts[*].value typu number z aliasem kWh
- W Params wpisujemy Key: start_date Value: $__from
- W Params wpisujemy Key: end_date Value: $__to
Znane problemy
Czasami w aplikacji Mój Licznik włącza się captha (jeżeli masz dużo danych historycznych lub wielokrotnie instalujesz dodatek) Dane wytwórcy (energia oddana oraz bilans) nie są dostępne, prace w tym zakresie trwają.
Uwagi
Dostęp do aktualnej wersji API nie jest zabezpieczony tokenem Każde przeinstalowanie dodatku pobiera ponownie dane z aplikacji Mój Licznik
